目录
- 目录
- 一. SCRUM
- 1.1 102300311 方林升
- 从昨天站立式会议到现在的成就
- 存在的问题和遇到的困难
- 从现在到明天站立式会议的安排
- 1.2 102300228 杨欣潼
- 从昨天站立式会议到现在的成就
- 存在的问题和遇到的困难
- 从现在到明天站立式会议的安排
- 1.3 102300314 黄逸涵
- 从昨天站立式会议到现在的成就
- 存在的问题和遇到的困难
- 从现在到明天站立式会议的安排
- 1.4 102300319 陈启航
- 从昨天站立式会议到现在的成就
- 存在的问题和遇到的困难
- 从现在到明天站立式会议的安排
- 1.5 172209065 林伟豪
- 从昨天站立式会议到现在的成就
- 存在的问题和遇到的困难
- 从现在到明天站立式会议的安排
- 1.6 102300201 陈吕萌
- 从昨天站立式会议到现在的成就
- 存在的问题和遇到的困难
- 从现在到明天站立式会议的安排
- 1.7 062300243 滕柏宇
- 从昨天站立式会议到现在的成就
- 存在的问题和遇到的困难
- 从现在到明天站立式会议的安排
- 1.8 102300323 施涵
- 从昨天站立式会议到现在的成就
- 存在的问题和遇到的困难
- 从现在到明天站立式会议的安排
- 1.9 102300124 林哲纶
- 从昨天站立式会议到现在的成就
- 存在的问题和遇到的困难
- 从现在到明天站立式会议的安排
- 1.10 SCRUM 会议的照片
- 二. PM部分
- 2.1 工作量分析和变化记录
- 2.1.1 游戏系统
- 游戏流程状态机
- 卡牌数据库系统
- 存档与读档系统
- 存档与数据管理
- 游戏进度配置
- 动态卡牌效果计算引擎
- 商店与成长系统
- 商店逻辑系统
- 成长系统
- 多平台适配
- 2.1.2 UI系统与特效
- 界面管理系统
- 交互功能实现
- 视觉表现与特效动态内容
- 性能优化
- 2.1.3美术
- 纹理资源绘制
- 卡牌视觉设计
- 食谱卡美术资源
- 员工卡美术资源完成情况
- 食材卡美术资源完成情况
- 供货卡完成情况
- 营销卡完成情况
- 2.1.4音效
- 界面交互音效
- 核心玩法流程音效
- 游戏状态与反馈音效
- 背景音乐
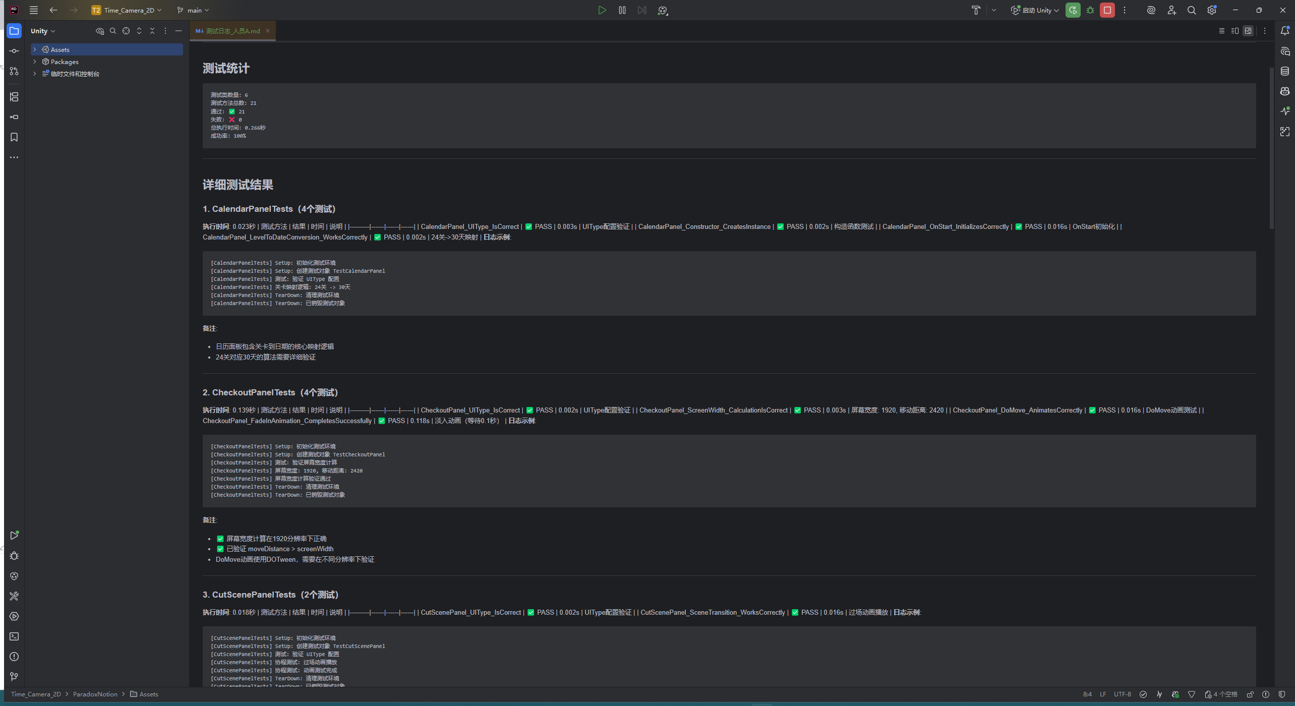
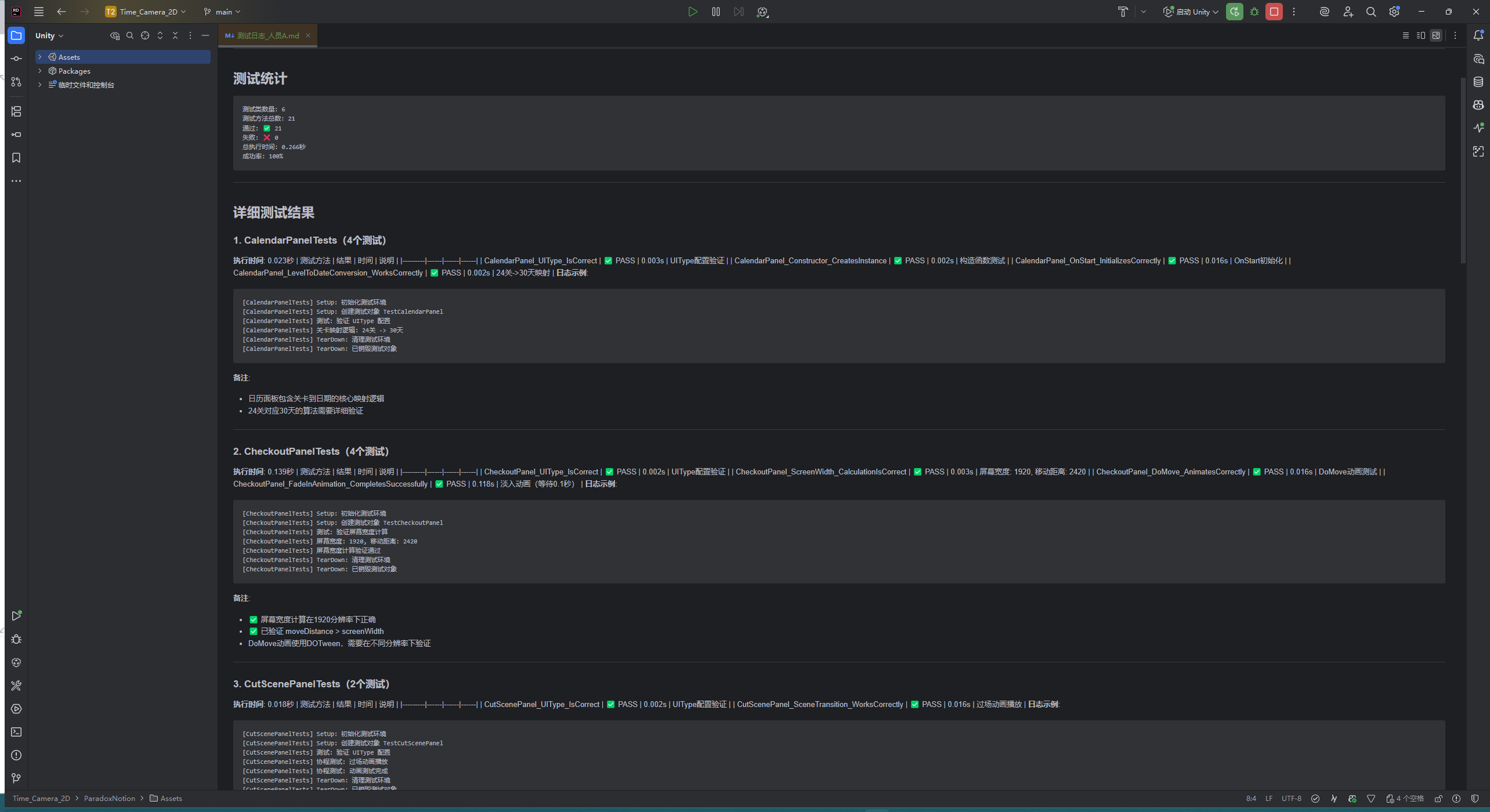
- 2.2 燃尽图
- 2.3 任务总量趋势
- 2.4 项目运行图片
一. SCRUM
1.1 102300311 方林升
从昨天站立式会议到现在的成就
- 修复经营状态退出时员工位置未正确保存的问题。
- 调整卡牌数据库中“供货卡”字段的读取逻辑,确保商店界面能正确展示卡牌类型。
存在的问题和遇到的困难
- Boss战状态尚未触发,无法验证其对经营规则的覆盖效果。
从现在到明天站立式会议的安排
- 为第10天添加Boss战状态的触发入口,仅状态切换,不实现具体效果。
| 项目 | 工作内容 | 计划花费时间 | 实际花费时间 |
|---|
| 修复员工位置保存 | 修复经营状态退出时员工位置未正确保存的问题。 | 0.5 小时 | 1.0 小时 |
| 调整供货卡读取 | 调整卡牌数据库中“供货卡”字段的读取逻辑,确保商店界面能正确展示卡牌类型。 | 1.5 小时 | 1.5 小时 |
| 问题/困难 | Boss战状态尚未触发,无法验证其对经营规则的覆盖效果。 | 0.0 小时(排查) | 0.0 小时 |
| 计划(到明日站会) | 为第10天添加Boss战状态的触发入口(仅状态切换,不实现具体效果)。 | 3.0 小时 | 0.0 小时(待完成) |


1.2 102300228 杨欣潼
从昨天站立式会议到现在的成就
- 补充“营销卡折扣应用”的详细规则说明,明确折扣在商店购买时的计算时机。
- 整理卡包抽取的概率配置表,供程序参考实现。
存在的问题和遇到的困难
从现在到明天站立式会议的安排
- 与陈启航、滕柏宇对齐核心玩法流程中需要音效反馈的关键节点(如食材刷新、制作提交)
| 项目 | 工作内容 | 计划花费时间 | 实际花费时间 |
|---|
| 补充折扣规则说明 | 明确营销卡折扣在商店购买时的计算时机与优先级(叠加/覆盖规则) | 1.0 小时 | 1.2 小时 |
| 整理卡包概率表 | 制作卡包抽取概率配置表,按稀有度/等级列出权重供程序实现 | 0.5 小时 | 0.5 小时 |
| 遇见的问题/困难 | 卡包抽取逻辑尚未完成,暂无法联调验证概率合理性 | 0.0 小时 | 0.0 小时 |
| 计划(到明日站会) | 与陈启航、滕柏宇对齐音效触发关键节点并确认联调时间点 | 2.0 小时 | 0.0 小时(待完成) |

1.3 102300314 黄逸涵
从昨天站立式会议到现在的成就
- 修复“重roll食材”后卡组未立即刷新的问题。
- 优化食材拖拽至处理区的碰撞检测,避免误放到满员工位。
存在的问题和遇到的困难
- 组牌/准备状态(完成度5)尚未有专用界面,目前仍复用经营状态入口。
从现在到明天站立式会议的安排
- 为组牌状态添加一个独立的空白界面入口,便于后续开发。
| 项目 | 工作内容 | 计划花费时间 | 实际花费时间 |
|---|
| 修复重roll刷新 | 修复“重roll食材”后卡组未立即刷新的问题。 | 0.5 小时 | 0.8 小时 |
| 优化碰撞检测 | 优化食材拖拽至处理区的碰撞检测,避免误放到满员工位。 | 1.0 小时 | 1.2 小时 |
| 问题/困难 | 组牌/准备状态无专用界面,影响后续开发与测试。 | 0.0 小时 | 0.0 小时 |
| 计划(到明日站会) | 为组牌状态添加独立空白界面入口。 | 2.0 小时 | 0.0 小时(待完成) |


1.4 102300319 陈启航
从昨天站立式会议到现在的成就
- 集成所有已完成的界面交互音效:按钮悬停音、按钮点击音、页面切换音。
- 创建卡牌交互音效:选中音、拖动音。
- 实现食材刷新音效。
存在的问题和遇到的困难
- “上菜音效”“重roll音效”“顾客进出音效”等核心玩法音效仍未完成,无法形成完整反馈链。
- 部分音效为临时占位资源,需后续替换为统一风格的8-bit芯片音。
从现在到明天站立式会议的安排
- 准备“上菜”“重roll”音效的接入接口,待资源就绪后立即集成。
- 与滕柏宇对齐音效触发时机,确保与操作逻辑同步。
| 项目 | 工作内容 | 计划花费时间 | 实际花费时间 |
|---|
| 集成界面交互音效 | 集成按钮悬停/点击/页面切换音效。 | 1.5 小时 | 1.5 小时 |
| 创建卡牌交互音效 | 创建卡牌交互音效:选中音、拖动音。 | 1.0 小时 | 1.0 小时 |
| 实现食材刷新音效 | 实现并同步食材刷新音效 | 0.5 小时 | 0.5 小时 |
| 问题/困难 | 核心玩法若干音效未接入,无法形成完整反馈链。 | 0.0 小时(排查) | 0.0 小时 |
| 计划(到明日站会) | 准备上菜/重roll音效接入接口并与滕柏宇对齐 | 2.0 小时 | 0.0 小时(待完成) |
1.5 172209065 林伟豪
从昨天站立式会议到现在的成就
- 实现卡牌拖拽起始时的轻微放大效果(10%缩放),作为视觉反馈。
- 修复员工卡“派大星”在右侧无员工时导致空引用异常的问题。
存在的问题和遇到的困难
- 员工卡效果的视觉特效反馈如加成数值等部分实现,难以直观验证。
从现在到明天站立式会议的安排
- 为“爱特曼”员工卡添加倍率计算日志,协助验证联动效果。
| 项目 | 工作内容 | 计划花费时间 | 实际花费时间 |
|---|
| 拖拽放大效果 | 实现卡牌拖拽起始时10%放大视觉反馈。 | 0.5 小时 | 0.5 小时 |
| 修复派大星空引用 | 修复派大星在右侧无员工时空引用异常。 | 0.5 小时 | 0.8 小时 |
| 问题/困难 | 员工卡视觉加成反馈影响验证。 | 0.0 小时 | 1.0 小时 |
| 计划(到明日站会) | 为爱特曼添加倍率计算日志以便联调。 | 1.0 小时 | 0.0 小时(待完成) |




1.6 102300201 陈吕萌
从昨天站立式会议到现在的成就
存在的问题和遇到的困难
从现在到明天站立式会议的安排
| 项目 | 工作内容 | 计划花费时间 | 实际花费时间 |
|---|
| 美术资源设计 | 完成相关美术资源设计 | 2.5 小时 | 3.0 小时 |
| 程序导入 | 将美术资源导入程序中 | 0.5 小时 | 0.5 小时 |
| 问题/困难 | 美术资源设计需要时间较长,借助AI参与初稿设计 | 0.0 小时 | 0.0 小时 |
| 计划(到明日站会) | 继续完成剩余需要的美术资源 | 3.0 小时 | 0.0 小时(待完成) |

1.7 062300243 滕柏宇
从昨天站立式会议到现在的成就
- 修复经营状态下按空格键快速提交“上菜”时偶发的重复触发问题。
- 配合陈启航验证“卡牌选中”“食材刷新”等音效的触发时机与游戏逻辑同步性。
存在的问题和遇到的困难
- “上菜音效”“重roll音效”尚未接入(完成度0),无法测试完整操作反馈。
- 摄像机晃动效果(完成度0)尚未开发,缺乏动态视觉反馈。
从现在到明天站立式会议的安排
- 与陈启航协作,准备“上菜”与“重roll”音效的触发接口。
- 开始实现“摄像机轻微晃动”效果,待音效就绪后联调。
| 项目 | 工作内容 | 计划花费时间 | 实际花费时间 |
|---|
| 修复重复上菜触发 | 修复按空格快速提交上菜时的重复触发问题。 | 0.5 小时 | 0.7 小时 |
| 音效时机联调 | 配合音效工程师验证卡牌选中/食材刷新音效的触发时机。 | 1.0 小时 | 1.0 小时 |
| 问题/困难 | 上菜/重roll音效与摄像机晃动尚未接入,无法完整测试。 | 0.0 小时(需求/对接) | 0.0 小时 |
| 计划(到明日站会) | 与陈启航准备音效触发接口并开始实现摄像机晃动效果。 | 2.0 小时 | 0.0 小时(待完成) |


1.8 102300323 施涵
从昨天站立式会议到现在的成就
- 优化移动端食材拖拽时的触摸点对齐逻辑,确保卡牌中心跟随手指。
- 修复流水线工位在界面缩放后坐标偏移的问题。
存在的问题和遇到的困难
从现在到明天站立式会议的安排
- 为食材拖拽过程添加轻量级轨迹粒子(仅视觉占位,无音效)。
| 项目 | 工作内容 | 计划花费时间 | 实际花费时间 |
|---|
| 优化触摸对齐 | 优化移动端拖拽触点对齐,确保卡牌中心跟随手指。 | 0.5 小时 | 0.5 小时 |
| 修复坐标偏移 | 修复界面缩放后流水线工位坐标偏移问题。 | 0.5 小时 | 0.5 小时 |
| 问题/困难 | 多指缩放在低端设备上出现卡顿,需性能优化。 | 0.0 小时 | 0.0 小时 |
| 计划(到明日站会) | 为拖拽过程添加轻量级轨迹粒子效果(视觉占位)。 | 1.0 小时 | 0.0 小时(待完成) |


1.9 102300124 林哲纶
从昨天站立式会议到现在的成就
- 测试主菜单到商店页的淡入淡出页面,按钮等UI绑定。
- 测试设置页画质切换后部分UI。
存在的问题和遇到的困难
- 测试发现页面栈在快速连续切换时偶发重叠,需增加状态锁。
从现在到明天站立式会议的安排
| 项目 | 工作内容 | 计划花费时间 | 实际花费时间 |
|---|
| 测试UI绑定 | 测试主菜单到商店页的淡入淡出页面,按钮等UI绑定。 | 1.0 小时 | 1.0 小时 |
| 测试UI切换 | 测试设置页画质切换后部分UI。 | 0.5 小时 | 0.5 小时 |
| 问题/困难 | 页面栈在快速切换时偶发重叠,需增加状态锁。 | 0.0 小时 | 0.0 小时 |
| 计划(到明日站会) | 继续进行UI相关内容测试 | 2.0 小时 | 0.0 小时(待完成) |


1.10 SCRUM 会议的照片

二. PM部分
2.1 工作量分析和变化记录
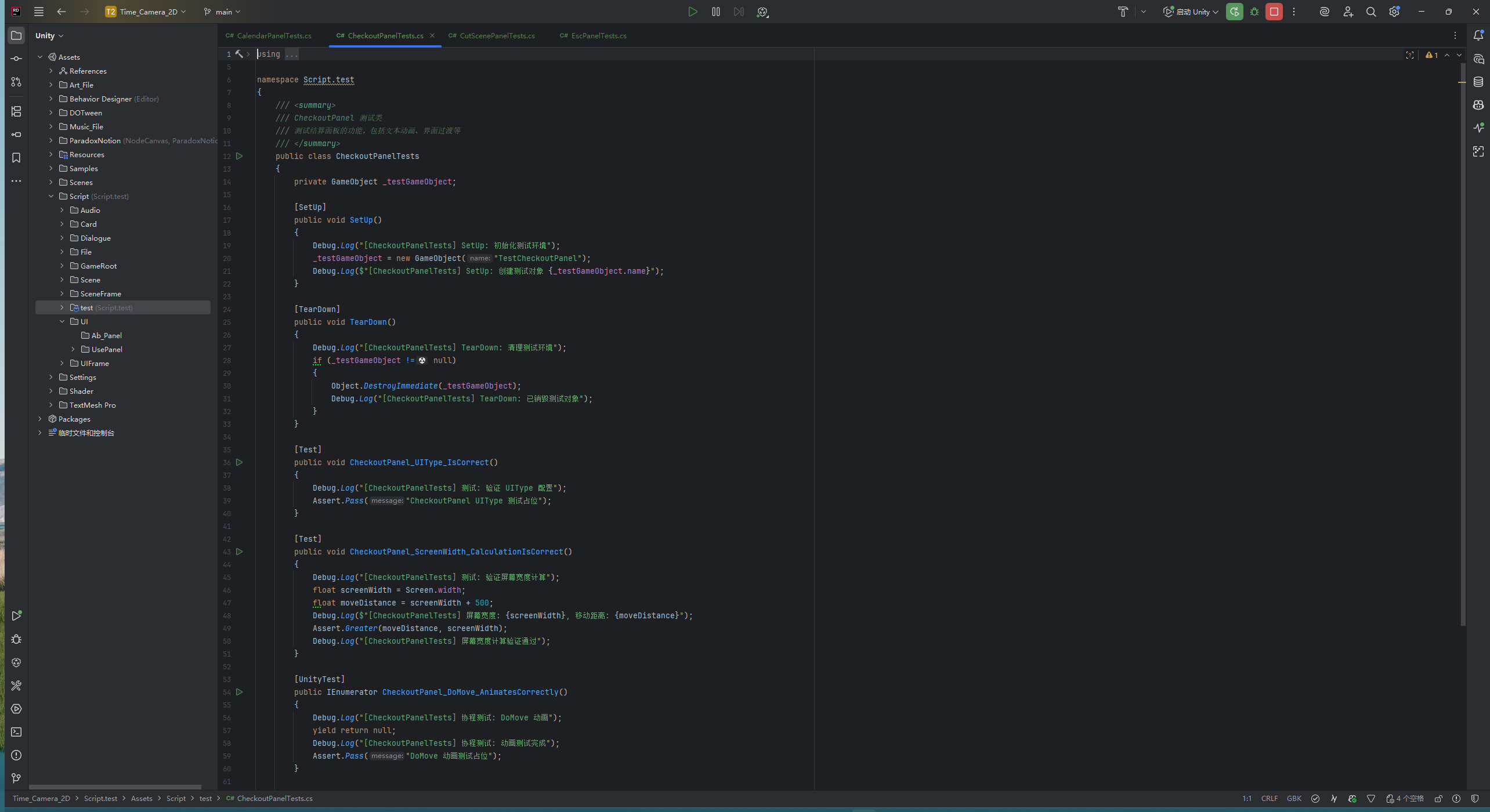
项目整体架构分为游戏系统,UI系统,美术,音效,特效五大板块,未完成情况按照完成度0~10分成10档,若已完成不标注,其中8代表已基本完成但未测试,9代表存在内容需修改
2.1.1 游戏系统
游戏流程状态机
| 名称 | 功能描述 | 完成情况 | 备注 |
|---|
| 主菜单状态 | 处理开始游戏、继续、设置、图鉴等主界面交互。 | 已完成 | 涵盖了新游戏、继续、设置、图鉴等核心入口功能。 |
| 组牌/准备状态 | 在进入每天经营前,允许玩家调整卡组。 | 5 部分完成 | 为调整卡组提供了基础。但专门的组牌界面逻辑需在经营状态前触发,其完整实现依赖后续开发。 |
| 经营状态 | 核心玩法循环,包括计时、自动化经营、玩家实时优化操作(拖拽调整、上菜等)。 | 已完成 | 如查看卡牌、重roll、上菜、拖动调节、计时结束等 |
| 结算状态 | 计算当日得分,判断是否达成目标,并发放奖励。 | 已完成 | 后续的商店入口逻辑包含在状态机流转中 |
| 商店状态 | 允许玩家购买卡牌(员工/卡包/券)和进行升级。 | 已完成 | 购买、开除、开包等商店操作 |
| Boss战状态 | 在特定天数(第10, 20, 30天)激活Boss的全局规则。 | 3 基础框架完成 | 作为经营状态的一个特殊分支,具体对抗效果需在经营状态中集成实现。 |
卡牌数据库系统
| 名称 | 功能描述 | 完成情况 | 备注 |
|---|
| 食谱卡 | 改变游戏基础规则,定义本局玩法流派(效果持续整局) | 已完成 | 类比星球牌,如"经典美式"需含面包+肉类 |
| 员工卡 | 提供百分比加成或特殊效果,基于食材标签触发combo | 已完成 | 分不同稀有度,如"高效煎烤师" |
| 食材卡 | 提供销售额基础数值,具有类型标签(肉类/蔬菜/面包/酱料) | 已完成 | 如牛肉饼(15,'肉类'),生菜(5,'蔬菜') |
| 营销卡 | 为下局游戏提供单次buff增益 | 已完成 | 如+1重roll次数,+1上菜机会 |
| 供货卡 | 在商店购买卡牌时获得强化效果 | 已完成 | 如提高商店卡牌稀有度或刷新概率 |
存档与读档系统
存档与数据管理
| 名称 | 功能描述 | 完成情况 | 备注 |
|---|
| 存档时机 | 在每关结束后以及商店结束后自动存档 | 已完成 | 防止意外数据丢失 |
| 随机数处理 | 种子负责初始化伪随机数生成器,生成固定随机序列 | 已完成 | 保证游戏可重现性 |
| 数据回滚 | 支持从最近存档点重新开始 | 已完成 | 不提供手动回档功能 |
| 性能优化 | 使用对象池管理顾客和食物成品,避免频繁实例化 | 已完成 | 减少GC产生 |
游戏进度配置
| 名称 | 功能描述 | 完成情况 | 备注 |
|---|
| 卡牌收藏数据库 | 存储玩家已解锁的所有卡牌(食材卡/员工卡/食谱卡/营销卡/供货卡)及对应等级 | 已完成 | 使用Scriptable Objects或JSON格式存储 |
| 当前游戏进度-天数 | 记录玩家当前所在的周目天数(1-30天) | 已完成 | 每10天为Boss战关卡 |
| 当前游戏进度-金币数 | 记录玩家当前拥有的金币数量 | 已完成 | 用于商店购买和升级 |
| 永久升级-初始卡组数量 | 永久增加初始卡组容量 | 已完成 | 通过特殊货币解锁 |
| 永久升级-餐厅规模 | 永久扩大顾客容量和工位数量 | 已完成 | 影响并行效率 |
| 局内配置-当前卡组 | 存储当前局内使用的食材卡组合 | 已完成 | 最多5张食材卡 |
| 局内配置-员工位置 | 记录员工卡在流水线上的分配位置 | 已完成 | 可拖拽实时调整 |
| 成就解锁状态 | 记录特殊解锁条件的稀有卡片获取情况 | 已完成 | 驱动多周目游玩 |
| 营销卡激活状态 | 记录已购买的营销卡效果是否激活 | 已完成 | 为下局提供单次buff |
| 种子记录 | 存储当前游戏使用的随机种子 | 已完成 | 用于保证随机序列可重现 |
动态卡牌效果计算引擎
| 名称 | 功能描述 | 完成情况 | 备注 |
|---|
| 实时销售额计算引擎 | 动态计算每轮经营的最终销售额,处理复杂的加成组合 | 已完成 | 核心计算模块,需保证性能 |
| 标签识别系统 | 识别当前5张食材卡的所有标签组合(肉类/蔬菜/面包/酱料) | 已完成 | 为食谱匹配提供基础数据 |
| 食谱卡牌型匹配 | 根据标签组合匹配对应的食谱卡牌型 | 已完成 | 参考扑克牌型逻辑 |
| 基础分计算 | 计算食材卡基础销售额总和 | 已完成 | 简单数值累加 |
| 倍率计算系统 | 基于牌型匹配结果计算基础倍率 | 已完成 | 不同牌型对应不同基础倍率 |
| 员工卡效果遍历 | 遍历所有生效的员工卡,检测触发条件是否满足 | 已完成 | 条件包括标签数量、特定组合等 |
| 触发条件检测 | 检测员工卡的触发条件(如"每张肉类标签"、"只有蔬菜时") | 已完成 | 布尔逻辑判断 |
| 加法加成计算 | 处理所有加法类型的加成效果 | 已完成 | 参考小丑牌的加算乘区 |
| 乘法加成计算 | 处理所有乘法类型的加成效果 | 已完成 | 参考小丑牌的乘算乘区 |
| 乘区计算逻辑 | 按照特定顺序应用不同乘区的加成 | 已完成 | 参考小丑牌的计算顺序 |
| Boss效果优先级 | 在Boss战日将Boss的全局食谱效果作为最高优先级乘区 | 3部分完成 | Boss效果覆盖普通食谱效果 |
| 效果叠加顺序 | 确定不同类型效果的应用顺序(基础→加法→乘法→特殊) | 8部分完成 | 顺序影响最终计算结果 |
| 实时预览系统 | 在调整卡组时实时显示预计销售额变化 | 已完成 | 帮助玩家优化配置 |
| 计算缓存机制 | 缓存中间计算结果,避免重复运算 | 已完成 | 提升性能,减少计算开销 |
| 异常处理机制 | 处理计算过程中的异常情况和边界条件 | 已完成 | 保证系统稳定性 |
商店与成长系统
商店逻辑系统
| 名称 | 功能描述 | 完成情况 | 备注 |
|---|
| 随机商品生成 | 基于种子初始化伪随机数序列,决定商店每次刷新时出现的卡牌种类和内容 | 已完成 | 保证随机序列可重现 |
| 营销卡刷新规则 | 营销卡的刷新需遵循等级规则(如Lv2卡需先购买Lv1) | 已完成 | 提供渐进式解锁体验 |
| 金币扣除逻辑 | 实现购买时的金币扣除和余额检查 | 已完成 | 包含货币不足的提示处理 |
| 营销卡折扣应用 | 应用营销卡提供的购买折扣效果 | 0 待实现 | 折扣效果实时计算 |
| 卡包开启动画 | 实现卡包打开时的视觉动画效果 | 0 待实现 | 增强开启卡包的仪式感 |
| 卡牌抽取逻辑 | 实现卡包打开时的随机抽卡算法 | 0 待实现 | 基于种子控制随机性 |
| 商品展示流程 | 管理商店界面的卡牌展示和布局 | 已完成 | 支持滚动和分类查看 |
| 刷新机制 | 实现商店手动刷新和自动刷新逻辑 | 已完成 | 限制每日刷新次数 |
成长系统
| 名称 | 功能描述 | 完成情况 | 备注 |
|---|
| 餐厅扩张功能 | 增加顾客容量和工位数量的永久升级 | 4 部分完成 | 通过特殊货币解锁 |
| 永久升级UI | 提供永久成长系统的用户界面 | 已完成 | 显示当前等级和下一级效果 |
| 后台数据更新 | 管理永久升级项的数据存储和读取 | 已完成 | 与存档系统集成 |
| 新游戏生效机制 | 确保永久升级在新游戏开始时正确应用 | 已完成 | 局外成长的核心功能 |
| 升级效果预览 | 显示升级前后的数值变化预览 | 已完成 | 帮助玩家决策投资 |
| 解锁条件管理 | 管理各永久升级项的解锁条件 | 已完成 | 包括成就和进度要求 |
| 多周目继承 | 确保永久升级在多周目游戏中持续生效 | 0 待实现 | 支持长期游玩动力 |
多平台适配
| 名称 | 功能描述 | 完成情况 | 备注 |
|---|
| 多平台适配 | 实现游戏在PC、iOS和Android平台的兼容运行,确保核心功能(如卡牌拖拽、UI缩放)在不同设备上一致 | 8 部分实现 | 需优化性能以兼顾各平台 |
| 移动端适配 | 针对移动设备优化触摸操作(如拖拽卡牌、点击按钮)、界面响应式布局以及性能(如减少内存占用) | 已完成 | 搭载到安卓移动端 |
| 存档互通适配 | 实现跨平台(PC、移动端)的存档数据同步,包括玩家进度、卡牌收藏等,使用统一格式(如JSON)存储 | 0 待实现 | 跨平台同步机制 |
2.1.2 UI系统与特效
界面管理系统
| 名称 | 功能描述 | 完成情况 | 备注 |
|---|
| 页面栈管理 | 使用Unity的Canvas或类似UI框架实现页面层级管理,支持主菜单、设置页、游戏运行页、商店页、结算页等页面的切换。页面切换需包含动画转场效果(如淡入淡出),避免生硬跳转,提升用户体验。 | 8 部分完成 | 状态机控制游戏流程组牌、经营、结算、商店,需与游戏状态同步;主页、设置页设计已完成 |
| 状态同步 | UI元素需与游戏状态机(组牌、经营、结算、商店状态)实时同步,确保动态更新。例如:游戏运行页中销售额、计时器、卡组信息实时刷新;结算页中分数统计延迟显示以增强反馈感。关键信息(如销售额、时间)需突出显示,符合文档"简洁明了"原则。 | 8 部分完成 | 游戏运行页如销售额显示、计时结束相关功能已完成 |
| 自适应布局 | UI需适配不同分辨率,支持全屏/窗口模式切换(对应文档"画质(分辨率)"功能)。布局需响应式调整,确保关键信息突出显示,符合文档"简洁明了"原则。 | 已完成 | 设置页已有画质切换功能已完成,兼顾移动端和PC端适配 |
交互功能实现
| 名称 | 功能描述 | 完成情况 | 备注 |
|---|
| 拖拽系统 | 基于Unity的EventSystem(如IDragHandler接口)实现食材拖拽和员工调岗。食材拖拽:玩家可将食材卡从"手牌区"拖至"处理区",系统实时检测放置有效性(如工位容量限制),并触发"食材被选中音效"。员工调岗:员工卡可拖拽至不同工位,改变流水线顺序,技术难点在于实时更新工位逻辑关系(如"煎烤区"优先于"装配区")。 | 已完成 | 集成Unity UI拖拽功能,确保实时响应 |
| 按钮与导航 | 所有按钮(如"开始游戏""上菜""重roll食材")绑定点击事件,触发"按钮触发音效"(清脆电子音)。关键操作(如"上菜")支持键盘快捷键(空格/回车),符合文档"按键绑定"需求。按钮交互包含音效组合:鼠标移动到按钮时播放提示音,点击时播放确认音。 | 已完成 | 音效设计符合文档描述的轻快复古风格 |
| 暂停与查看功能 | 游戏运行中,菜单键和查看键(如"查看员工""查看食材")暂停游戏计时,通过弹出窗口展示信息(如卡牌详情),避免打断经营流程。查看窗口支持缩放或拖动,确保操作直观。 | 已完成 | 暂停逻辑需与状态机同步,符合"菜单键和查看键需要暂停时间"的要求 |
视觉表现与特效动态内容
| 名称 | 功能描述 | 完成情况 | 备注 |
|---|
| 卡牌UI动态效果 | 卡牌(食材、员工、食谱)需实现悬停高亮、选中放大等交互效果,增强视觉反馈和操作直观性。效果需与文档中"简洁明了"的UI原则一致,避免过度复杂。 | 5 部分完成 | 需基于Unity EventSystem实现,确保性能优化 |
| 流水线界面缩放拖动 | 流水线工位需支持缩放和拖动功能,允许玩家调整布局顺序(如"煎烤区"优先于"装配区"),符合文档"操作直观"要求。缩放需适配不同分辨率。 | 已完成 | 使用Unity UI拖拽组件实现 |
| 胜利烟花效果 | 游戏胜利时触发五颜六色的烟花动画效果,增强庆祝氛围。效果需与结算音效同步。 | 0 待实现 | 添加粒子系统或类似动画 |
| 摄像机晃动效果 | 参考小丑牌,每出一张牌时摄像机轻微晃动一下,增加出牌动态感和沉浸感。晃动幅度需适度,避免玩家眩晕。 | 0 待实现 | 作为视觉反馈补充 |
性能优化
| 名称 | 功能描述 | 完成情况 | 备注 |
|---|
| 对象池化 | 对频繁生成的UI元素(如卡牌实例、顾客模型、食物成品等)使用对象池技术,减少实例化和销毁的开销,优化游戏性能 | 已完成 | 使用对象池管理顾客和食物成品,避免频繁实例化";针对卡牌UI特别优化,支持快速创建和回收 |
| 输入适配 | 统一处理触屏和鼠标输入,支持多指操作(移动端缩放、拖拽)和右键取消(PC端操作回退),确保跨平台操作体验一致 | 已完成 | 基于Unity的Input System实现,处理输入冲突和优先级 |
2.1.3美术
纹理资源绘制
| 名称 | 功能描述 | 完成情况 | 备注 |
|---|
| logo图案 | 游戏主标识,采用精致像素风格,体现可爱滑稽的主题,用于主界面和图标展示 | 已完成 | 游戏主题logo |
| 背景图案 | 游戏场景背景,支持不同界面(如主菜单、游戏运行页、商店页),采用像素风营造轻松氛围 | 8 部分完成 | 各个场景背景图案,已完成2/3 |
| 菜单栏图案 | 导航元素(如主菜单、设置页、图鉴页)的视觉设计,符合简洁明了的UI原则 | 已完成 | 商店,切换,员工,食谱等图标 |
| 按钮图标图案 | 交互按钮(如开始游戏、上菜、重roll食材)的图标设计,包含悬停和点击状态 | 9 部分完成 | 游戏内按钮图标 |
卡牌视觉设计
食谱卡美术资源
| 名称 | 功能描述 | 完成情况 | 备注 |
|---|
| 高牌(基础汉堡) | 任意5张食材。得分仅取分值最高的一张 | 已完成 | |
| 对子(双倍风味堡) | 对子 | 已完成 | |
| 两对(田园肉食堡) | 三个相同牌 | 已完成 | |
| 三条(特色风味堡) | 炸弹 | 已完成 | |
| 满堂彩(经典汉堡) | 集齐全部4种花色各至少一张 | 已完成 | |
| 同花(巨无霸) | 5张任意相同食材 | 已完成 | |
| 三带二(明星汉堡) | "三条"+"一对" | 已完成 | |
员工卡美术资源完成情况
| 名称 | 功能描述 | 完成情况 | 备注 |
|---|
| 萌新 | 倍率+2 | 已完成 | |
| 偶德 (old) | 倍率+6,每回合结束有1/6的概率自毁 | 已完成 | |
| 爱米特 (meat) | 每个肉饼得分+5 | 已完成 | |
| 爱布雷德 (bread) | 每个面包得分+5 | 已完成 | |
| 爱雷提斯 (lettuce) | 每个蔬菜得分+5 | 已完成 | |
| 爱莎蕾 (salad) | 每个酱料得分+5 | 已完成 | |
| 爱特曼 (Ultraman) | 每一位爱家族的员工,提供(1.1+n*0.1)的倍率 | 已完成 | |
| 欧伯 | 商店中刷新更高级的卡牌概率+5% | 已完成 | |
| 纯度 | 打出纯面包时立即在手牌中添加一张面包 | 已完成 | |
| 小卫戴 | 丢牌次数+1 | 已完成 | |
| 大卫戴 | 丢牌时立即随机生成一个食材 | 已完成 | |
| T-211 | 传送带容量(手牌)上限+1 | 已完成 | |
| T-985 | 传送带容量(手牌)上限+2 | 已完成 | |
| 树精 | 蔬菜生成概率提升10% | 已完成 | |
| 格鲁特 | 只有蔬菜时,倍率*2 | 已完成 | |
| 曼巴 | 肉饼生成概率提升10% | 已完成 | |
| 黑曼巴 | 只有肉饼时,倍率*2 | 已完成 | |
| 马内 | 每上菜5次获得1金币 | 已完成 | |
| 梅克马内 | 每回合商店第一次购物免费 | 已完成 | |
| 海绵宝宝 | 结算时肉饼价值*1.5 | 已完成 | |
| 章鱼哥 | 结算时若本次上交汉堡与上次不同,则倍率*2 | 已完成 | |
| 蟹老板 | 每回合结束时获得双倍利息,得分+(2*当前金币数) | 已完成 | |
| 派大星 | 复制本员工右边员工的能力 | 已完成 | |
食材卡美术资源完成情况
| 名称 | 功能描述 | 完成情况 | 备注 |
|---|
| 预制肉饼 | 等级1, 底分5, 刷新间隔10s | 已完成 | |
| 安格斯肉饼 | 等级2, 底分10, 刷新间隔15s | 已完成 | |
| 冷冻生菜 | 等级1, 底分2, 刷新间隔3s | 已完成 | |
| 有机生菜 | 等级2, 底分4, 刷新间隔5s | 已完成 | |
| 量产面包 | 等级1, 底分1, 刷新间隔1s | 已完成 | |
| 手工全麦面包 | 等级2, 底分2, 刷新间隔1s | 已完成 | |
| 合成酱料 | 等级1, 底分1, 刷新间隔1s | 已完成 | |
| 现做酱料 | 等级2, 底分3, 刷新间隔1s | 已完成 | |
供货卡完成情况
| 名称 | 功能描述 | 完成情况 | 备注 |
|---|
| 标准物资包 | 等级1,花费4金币。从两种食材中选择一种提高刷新速度 | 0 待完成 | |
| 超级物资包 | 等级2,花费6金币。从四种食材中选择两种提高刷新速度 | 0 待实现 | |
| 标准合同 | 等级1,花费4金币。从两位员工中选择一位加入队伍,如果员工区域已满,则必须辞退一位已雇员工才可加入 | 0 待实现 | |
| 超级合同 | 等级2,花费6金币。从四位员工中选择一位加入队伍 | 0 待实现 | |
| 标准培训 | 等级1,花费4金币。从三种食谱中选择一种提高得分 | 0 待实现 | |
| 超级培训 | 等级2,花费6金币。从五种食谱中选择一种提高得分 | 0 待实现 | |
营销卡完成情况
| 名称 | 功能描述 | 完成情况 | 备注 |
|---|
| 商店打折 | 等级1,花费10金币。商店中的商品花费为75% | 已完成 | |
| 清仓大甩卖 | 等级2,花费10金币。商店中的商品花费为50% | 已完成 | |
| 食材投放 | 等级1,花费10金币。食物的刷新cd-25% | 0 待实现 | |
| 食材覆盖 | 等级2,花费10金币。食物的刷新cd-50% | 0 待实现 | |
| 市场资料 | 等级1,花费10金币。培训中必定出现你最常用的食谱 | 0 待实现 | |
| 市场调研 | 等级2,花费10金币。培训中出现你最常用的食谱免费 | 0 待实现 | |
| 扩张后厨 | 等级1,花费10金币。员工上限+1 | 已完成 | |
| 分店开张 | 等级2,花费10金币。员工上限+1(可叠加) | 已完成 | |
| 定期投资 | 等级1,花费10金币。利息上限提高到10 | 已完成 | |
| 对冲基金 | 等级2,花费10金币。利息上限提高到20 | 已完成 | |
| 提高工资 | 等级1,花费10金币。高等级卡牌出现概率提高10% | 0 待实现 | |
| 员工福利 | 等级2,花费10金币。高等级卡牌出现概率提高20% | 0 待实现 | |
| 公关预警 | 等级1,花费10金币。达成目标90%即可通关 | 0 待实现 | |
| 公关邀约 | 等级2,花费10金币。达成目标80%即可通关 | 0 待实现 | |
| 延展手臂 | 等级1,花费10金币。传送带上限+1 | 已完成 | |
| 无限伸长 | 等级2,花费10金币。传送带上限+1(可叠加) | 已完成 | |
| 打好关系 | 等级1,花费10金币。刷新商店费用-2 | 已完成 | |
| 亲如一家 | 等级2,花费10金币。刷新商店费用-2(可叠加) | 已完成 | |
2.1.4音效
界面交互音效
| 名称 | 功能描述 | 完成情况 | 备注 |
|---|
| 按钮触发音效-移动音效 | 当光标或手指移动到按钮上时触发的清脆电子提示音,作为组合音效的第一部分,提供悬停反馈 | 已完成 | 轻快复古风格 |
| 按钮触发音效-点击确认音效 | 点击按钮时触发的带有复古芯片"嘀嘀"声的明确反馈音,作为组合音效的第二部分,确认操作执行 | 已完成 | 音效需有明显的开始和结束 |
| 卡牌交互音效-选中音效 | 当玩家选中一张食材或员工卡牌时播放的短促明亮的电子音,提供选中状态的听觉反馈 | 已完成 | 支持快速连续播放 |
| 卡牌交互音效-拖动音效 | 在拖拽卡牌过程中提供的持续性或循环的轻微音效,伴随整个拖动过程,拖动结束时停止 | 已完成 | 平滑过渡 |
| 页面切换音效 | 在打开/关闭菜单、进入商店、进入图鉴等页面转换时播放的过渡音效,增强场景切换的流畅感 | 已完成 | 在不同类型的页面切换间可使用略有差异的音效变体 |
核心玩法流程音效
| 名称 | 功能描述 | 完成情况 | 备注 |
|---|
| 食材刷新音效 | 每种食材从其独立CD刷新到传送带上时播放的独特轻微提示音,不同食材可有差异化音效 | 已完成 | 与食材刷新动画同步 |
| 食材放置/处理音效 | 将食材拖拽到处理区(煎烤区、装配区等)时播放,根据食材类型(肉、蔬菜、面包)对应不同处理声(如煎肉声、切菜声) | 已完成 | 增强沉浸感 |
| 顾客进店音效 | 模拟开门声和短暂顾客交谈声,按固定时间间隔(如每30秒)或顾客实际进店时触发 | 0 待实现 | 交谈声采用轻微背景人声,不干扰主要音效 |
| 顾客离开音效 | 顾客收到汉堡后离开时播放的音效,表示服务完成 | 0 待实现 | 通常为轻微满足感音效,可与结算系统同步,增强经营反馈 |
| 上菜音效 | 按下"上菜"按钮(可绑定空格/回车)后播放的确认音效,带有成就感,表示提交汉堡完成 | 0 待实现 | 结合视觉反馈(如分数弹出)同步播放 |
| 重roll食材音效 | 使用重roll功能时播放,带有刷新或丢弃感觉的音效 | 0 待实现 | 通常为快速切换或洗牌声,与食材刷新动画同步 |
| 丢弃食材音效 | 将食材拖入垃圾桶时播放的带有回响效果的破碎电子音,增加操作爽快感 | 0 待实现 | 有明显"丢弃"感 |
游戏状态与反馈音效
| 名称 | 功能描述 | 完成情况 | 备注 |
|---|
| 营业开始音效 | 每天3分钟营业开始时播放的提示音,标志经营阶段开始 | 0 待实现 | 有明显开始感,结合视觉提示同步播放 |
| 营业结束音效 | 每天营业结束时播放的提示音,标志经营阶段结束 | 0 待实现 | 音效清晰明确,与开始音效形成呼应,过渡到结算阶段 |
| 目标达成音效 | 销售额达到每日目标,顺利通关时播放的欢快胜利旋律 | 0 待实现 | 有明显成就感,结合胜利动画同步播放 |
| Boss战特殊音效 | 每10天遇到"探店博主"Boss时,背景音乐切换并伴有独特的规则激活音效 | 0 待实现 | 营造紧张氛围,体现Boss战特殊性 |
| 单回合结束结算音效 | 一天营业结束后,进入结算页面时播放的金币堆叠电子合成音,配合欢快旋律 | 已完成 | 增强成就感 |
| 游戏失败音效 | 未达成销售额目标时播放的低沉下降电子音阶,保持轻松幽默基调 | 已完成 | 轻松风格,可配合幽默视觉提示 |
背景音乐
| 名称 | 功能描述 | 完成情况 | 备注 |
|---|
| 普通关卡背景音乐 | 贯穿日常经营阶段的轻快8-bit芯片音乐循环旋律,营造轻松愉快的经营氛围 | 已完成 | 循环播放 |
| Boss关卡背景音乐 | 适用于第10、20、30天Boss战的背景音乐,风格更具紧张感或特色,区别于普通关卡 | 已完成 | 体现Boss战的特殊性和挑战性 |
| 商店音乐 | 适用于商店阶段的背景音乐,风格偏向轻松或神秘,营造购物和升级的氛围 | 0 待实现 | 与经营阶段形成对比,帮助玩家切换心态,思考策略性选择 |
| 主菜单音乐 | 游戏主界面的背景音乐,作为玩家首次进入游戏听到的旋律,奠定游戏基调 | 已完成 | 具有吸引力和代表性,循环自然,让玩家愿意停留 |
2.2 燃尽图

2.3 任务总量趋势

2.4 项目运行图片

