6,336
社区成员
发帖
与我相关
我的任务
分享dotnet-monitor 是微软推出的一个帮助我们诊断和监控 .NET 应用程序的工具,在 Kubernetes 中我们可以让 dotnet-monitor 作为 sidecar 运行,无侵入地监控 .NET 应用,今天我们就来介绍一下如果在 Kubernetes 中使用吧
作为 sidecar 运行的时候,我们只需要修改应用的 deployment 对应的 yaml 文件即可,下面是一个示例:
apiVersion: apps/v1
kind: Deployment
metadata:
name: sparktodo-api
labels:
app: sparktodo-api
spec:
replicas: 1
revisionHistoryLimit: 0
selector:
matchLabels:
app: sparktodo-api
minReadySeconds: 0
strategy:
type: RollingUpdate
rollingUpdate:
maxUnavailable: 1
maxSurge: 1
template:
metadata:
annotations:
prometheus.io/scrape: "true"
prometheus.io/port: "52323"
labels:
app: sparktodo-api
spec:
containers:
- name: sparktodo-api
image: weihanli/sparktodo-api:latest
imagePullPolicy: Always
resources:
requests:
memory: "64Mi"
cpu: "20m"
limits:
memory: "128Mi"
cpu: "50m"
env:
- name: DOTNET_DiagnosticPorts
value: /diag/port
ports:
- name: http
containerPort: 80
protocol: TCP
livenessProbe:
httpGet:
path: /health
port: 80
initialDelaySeconds: 60
periodSeconds: 30
readinessProbe:
httpGet:
path: /health
port: 80
initialDelaySeconds: 60
periodSeconds: 30
volumeMounts:
- mountPath: /diag
name: diagvol
- mountPath: /dumps
name: dumpsvol
- name: monitor
image: mcr.microsoft.com/dotnet/monitor
args: [ "--no-auth" ]
imagePullPolicy: Always
ports:
- containerPort: 52323
env:
- name: DOTNETMONITOR_DiagnosticPort__ConnectionMode
value: Listen
- name: DOTNETMONITOR_DiagnosticPort__EndpointName
value: /diag/port
- name: DOTNETMONITOR_Storage__DumpTempFolder
value: /dumps
- name: DOTNETMONITOR_Urls
value: "http://+:52323"
volumeMounts:
- mountPath: /diag
name: diagvol
- mountPath: /dumps
name: dumpsvol
resources:
requests:
cpu: 20m
memory: 32Mi
limits:
cpu: 50m
memory: 256Mi
volumes:
- name: diagvol
emptyDir: {}
- name: dumpsvol
emptyDir: {}
为了方便对比,下面是一个变更对比
template:
metadata:
+ annotations:
+ prometheus.io/scrape: "true"
+ prometheus.io/port: "52323"
labels:
app: sparktodo-api
spec:
containers:
- name: sparktodo-api
image: weihanli/sparktodo-api:latest
imagePullPolicy: Always
resources:
requests:
memory: "64Mi"
cpu: "20m"
limits:
memory: "128Mi"
cpu: "50m"
+ env:
+ - name: DOTNET_DiagnosticPorts
+ value: /diag/port
ports:
- name: http
containerPort: 80
protocol: TCP
livenessProbe:
httpGet:
path: /health
port: 80
initialDelaySeconds: 60
periodSeconds: 30
readinessProbe:
httpGet:
path: /health
port: 80
initialDelaySeconds: 60
periodSeconds: 30
+ volumeMounts:
+ - mountPath: /diag
+ name: diagvol
+ - mountPath: /dumps
+ name: dumpsvol
+ - name: monitor
+ image: mcr.microsoft.com/dotnet/monitor
+ args: [ "--no-auth" ]
+ imagePullPolicy: Always
+ ports:
+ - containerPort: 52323
+ env:
+ - name: DOTNETMONITOR_DiagnosticPort__ConnectionMode
+ value: Listen
+ - name: DOTNETMONITOR_DiagnosticPort__EndpointName
+ value: /diag/port
+ - name: DOTNETMONITOR_Storage__DumpTempFolder
+ value: /dumps
+ - name: DOTNETMONITOR_Urls
+ value: "http://+:52323"
+ volumeMounts:
+ - mountPath: /diag
+ name: diagvol
+ - mountPath: /dumps
+ name: dumpsvol
+ resources:
+ requests:
+ cpu: 20m
+ memory: 32Mi
+ limits:
+ cpu: 50m
+ memory: 256Mi
+ volumes:
+ - name: diagvol
+ emptyDir: {}
+ - name: dumpsvol
+ emptyDir: {}
与没有使用 dotnet-monitor 之前相比,主要的变化有这几个方面:
增加了一个 dotnet-monitor 的容器
增加了 volume 和 DiagnosticPorts 配置以支持 .NET 应用和 dotnet-monitor 的通信
增加了 Prometheus 的配置以让 Prometheus 从 dotnet-monitor 拉取 metrics
实际效果:
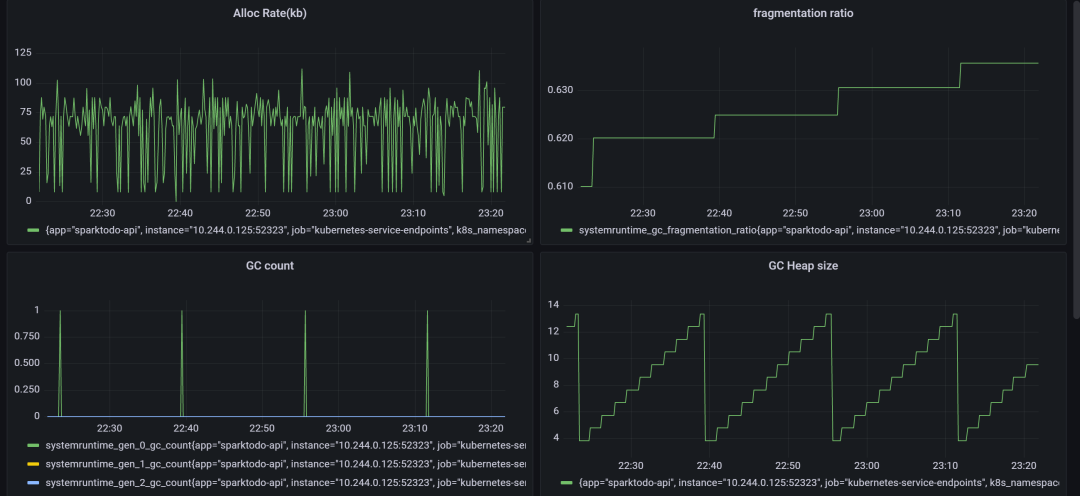
metrics 示例:



dotnet-monitor 默认会收集很多信息,包括了 CPU、内存、GC、线程池等等信息,可以帮助我们更好的了解 .NET 应用的运行状况,通过 Prometheus 收集到数据之后,我们可以进一步通过 Grafana 来做更好的 UI 展示以及可以根据指定的指标来做监控报警(做了几个小示例,数据仅供参考)



默认地,dotnet-monitor 会监控三个来源的数据,可以认为就是 dotnet-counters 中的三个 Provider,
分别是 System.Runtime/Microsoft.AspNetCore.Hosting/Grpc.AspNetCore.Server
我们也可以自定义 dotnet-monitor 的配置来禁用默认的 provider 或者添加更多新的 provider,我们可以提供两种类型的配置,一种是环境变量形式的配置,配置分隔符使用 __ 来表示,比如
Metrics__IncludeDefaultProviders: true
也可以使用 Json 文件配置(推荐):
{
"Metrics": {
"IncludeDefaultProviders": true
}
}
更加推荐使用 JSON 方式,因为更加直观,而且更便于维护
这两种方式配置方式配置文件的路径是不一样的,对于第一种配置配置文件放在 /etc/dotnet-monitor 中,而对于 Json 方式的配置则可以更加灵活的自定义,可以使用 XDG_CONFIG_HOME 来定义配置根目录,如果配置为 /etc 则配置文件对应的路径则是 /etc/dotnet-monitor/settings.json,下面是一个使用自定义配置的示例,无论哪种方式配置都可以通过 ConfigMap 来定义,挂载到容器的指定路径
apiVersion: apps/v1
kind: Deployment
metadata:
name: reservation-server
namespace: default
labels:
app: reservation-server
spec:
replicas: 1
revisionHistoryLimit: 2
selector:
matchLabels:
app: reservation-server
minReadySeconds: 0
strategy:
type: RollingUpdate
rollingUpdate:
maxUnavailable: 1
maxSurge: 1
template:
metadata:
labels:
app: reservation-server
spec:
containers:
- name: reservation-server
image: openreservation/reservation-server:latest
imagePullPolicy: Always
resources:
requests:
cpu: 30m
memory: 32Mi
limits:
cpu: 80m
memory: 256Mi
readinessProbe:
httpGet:
path: /health
port: 80
initialDelaySeconds: 60
periodSeconds: 30
livenessProbe:
httpGet:
path: /health
port: 80
initialDelaySeconds: 60
periodSeconds: 30
ports:
- containerPort: 80
env:
- name: DOTNET_DiagnosticPorts
value: /diag/port
volumeMounts:
- name: settings
mountPath: /app/appsettings.Production.json
subPath: appsettings
- mountPath: /diag
name: diagvol
- mountPath: /dumps
name: dumpsvol
- mountPath: /tmp
name: tmpvol
- name: dotnet-monitor
image: mcr.microsoft.com/dotnet/monitor
args: [ "--no-auth" ]
imagePullPolicy: Always
ports:
- containerPort: 52323
env:
- name: DOTNETMONITOR_DiagnosticPort__ConnectionMode
value: Listen
- name: DOTNETMONITOR_DiagnosticPort__EndpointName
value: /diag/port
- name: DOTNETMONITOR_Storage__DumpTempFolder
value: /dumps
- name: DOTNETMONITOR_Urls
value: "http://+:52323"
- name: XDG_CONFIG_HOME
value: "/etc"
volumeMounts:
- mountPath: /diag
name: diagvol
- mountPath: /dumps
name: dumpsvol
- mountPath: /tmp
name: tmpvol
- name: monitor-configs
mountPath: /etc/dotnet-monitor/settings.json
subPath: default
resources:
requests:
cpu: 30m
memory: 32Mi
limits:
cpu: 50m
memory: 256Mi
volumes:
- name: settings
configMap:
name: reservation-configs
- name: monitor-configs
configMap:
name: dotnet-monitor-configs
- name: diagvol
emptyDir: {}
- name: dumpsvol
emptyDir: {}
- name: tmpvol
emptyDir: {}
对于 dotnet-monitor 的配置可以放在一个 ConfigMap 中,通过挂载的方式挂载到 dotnet-monitor 容器中,dotnet-monitor 配置 ConfigMap 示例如下:
apiVersion: v1
kind: ConfigMap
metadata:
name: dotnet-monitor-configs
namespace: default
data:
default: |
{
"urls": "http://*:52323",
"Metrics": {
"IncludeDefaultProviders": true,
"Providers": [
{
"ProviderName": "System.Net.Http"
},
{
"ProviderName": "Microsoft.EntityFrameworkCore"
},
{
"ProviderName": "Microsoft.Data.SqlClient.EventSource"
}
]
}
}
这里另外配置了 Metrics 来源
System.Net.Http 提供 HttpClient 相关的 EventCounters 数据
Microsoft.EntityFrameworkCore 提供 EF Core 相关的 EventCounters 数据
如果我们自己应用程序中有自己封装的一些 Event counters 数据也是可以收集的

细心的小伙伴们可能会发现我们前面示例中在 dotnet-monitor 容器中都配置了一个环境变量 DOTNETMONITOR_DiagnosticPort__ConnectionMode 为 Listen,
上面两个示例中都是使用 Listen 模式,但是 Listen 模式是 .NET 5 之后才支持的,对于 .NET Core 3.x 的应用应该使用 Connect 模式(踩了坑的==
下面是一个 Connect 模式的 deployment 示例,也是第一个示例改成的 Connect 模式
apiVersion: apps/v1
kind: Deployment
metadata:
name: sparktodo-api
labels:
app: sparktodo-api
spec:
replicas: 1
revisionHistoryLimit: 0
selector:
matchLabels:
app: sparktodo-api
minReadySeconds: 0
strategy:
type: RollingUpdate
rollingUpdate:
maxUnavailable: 1
maxSurge: 1
template:
metadata:
annotations:
prometheus.io/scrape: "true"
prometheus.io/port: "52323"
labels:
app: sparktodo-api
spec:
containers:
- name: sparktodo-api
image: weihanli/sparktodo-api:latest
imagePullPolicy: Always
resources:
requests:
memory: "64Mi"
cpu: "20m"
limits:
memory: "128Mi"
cpu: "50m"
ports:
- name: http
containerPort: 80
protocol: TCP
livenessProbe:
httpGet:
path: /health
port: 80
initialDelaySeconds: 60
periodSeconds: 30
readinessProbe:
httpGet:
path: /health
port: 80
initialDelaySeconds: 60
periodSeconds: 30
volumeMounts:
- mountPath: /tmp
name: tmpvol
- name: monitor
image: mcr.microsoft.com/dotnet/monitor
args: [ "--no-auth" ]
imagePullPolicy: Always
ports:
- containerPort: 52323
env:
- name: DOTNETMONITOR_DiagnosticPort__ConnectionMode
value: Connect
- name: DOTNETMONITOR_Urls
value: "http://+:52323"
volumeMounts:
- mountPath: /tmp
name: tmpvol
resources:
requests:
cpu: 20m
memory: 32Mi
limits:
cpu: 50m
memory: 256Mi
volumes:
- name: tmpvol
emptyDir: {}
和 Listen 模式相比,Connect 模式更为简单一些,应用程序只需要和 dotnet-monitor 容器挂载同一个 tmp 目录即可,但是 Listen 模式功能更为强大,Listen 模式可以支持同时监听多个 .NET 容器,Connect 模式不支持,而且有一些高级的用法 CollectionRule 的配置仅仅支持 Listen 模式,可以参考:https://github.com/dotnet/dotnet-monitor/issues/1274,所以如果可能应当使用 Listen 模式,.NET Core 3.x 只支持 Connect 模式
dotnet-monitor 除了 metrics 之外还提供了很多的别的 API 可以参考文档 https://github.com/dotnet/dotnet-monitor/blob/main/documentation/api/README.md
| Route | Description |
|---|---|
/processes | 获取捕获的进程的信息 |
/dump | 生成一个进程的托管 dump |
/gcdump | 生成进程的 GC dump |
/trace | 生成进程的 Trace 信息 |
/metrics | 生成进程的 metrics 信息,并以 Prometheus 的格式返回 |
/livemetrics | 捕获进程的实时 metrics 信息 |
/logs | 捕获进程日志信息(EventLog) |
/info | 获取当前 dotnet-monitor 的信息(版本信息,基本配置) |
/operations | 获取 egress 操作状态获取取消操作 |
使用 dotnet-monitor 之后,我们就可以更好的监控我们的应用程序,之前我们使用 prometheus-net.DotNetRuntime 这个项目来监控我们的应用程序,有了 dotnet-monitor 基本完全可以取代它了,而且不需要写一行代码,而且扩展性也比较强,只需要修改配置文件就能收集更多自己关心的数据了,功能也很强大,metrics 数据能够帮助我们了解应用程序的整体状态,但是有些问题可能还需要生成进程 dump 来分析具体原因,dotnet-monitor 也可以很方便地生成进程 dump 以及 trace 数据等等,还可以配置一些动态创建 dump,trace 的配置,比如内存持续一分钟超过 2G 创建 dump 等。
另外在部署的时候,上面为了简单没有启用授权,实际使用如果需要公网访问,授权一定要做好,现在已经默认支持授权了,可以参考文档配置,另外一种则是不要给公网访问,只在 k8s 集权内部可以访问,需要的话本地做一个 port-forward 进行操作,也是我更为推荐的使用方式。
功能很强大,一篇文章很难介绍完,大家可以了解一下,有需要的时候就可以用起来了
目前使用下来,总体感觉还是很棒的,但是发现一个问题,有时候信息收集有问题,部署了几个应用,有一个应用的 System.Runtime 相关的 metrics 数据没有收集到,其他的数据都有的,感觉很奇怪,搞了几天了不知道哪里的姿势不对,提了一个 issue,感兴趣的可以关注一下 https://github.com/dotnet/dotnet-monitor/issues/1241,有踩过坑的大佬可以帮忙看一下万分感谢
另外还有一点,上面 Prometheus 只会收集 dotnet-monitor 的数据,如果要同时收集 dotnet-monitor 的 metrics 和 应用的 metrics ,你可能需要使用 Prometheus 的 Service Monitor 的 Operator,这里不多做介绍了,可以自己了解一下
原创 WeihanLi amazingdotnet 2022-01-09 23:45